Powerful Gateway With Live Data View
Wireless gateways GU200S, GU300 and GU300S support Broadsens ultra-low power wireless vibration sensors SVT200-A, SVT300-A, SVT400-A, SVT200-V, SVT300-V, SVT400-V, SVT-C series sensors, and wireless temperature sensor SVT200-T. The gateway integrates 1.5GHz ARM Cortex quad-core processor with advanced data analysis ability. Vibration data can be visualized through a web browser in real time for quick time domain vibration analysis. Broadsens wireless gateways not only integrate FFT vibration analysis function and machine condition trend analysis function, but also have up to 128 GB large data storage. The gateways can divide the ultra-low power wireless vibration sensors into multiple groups to monitor different zones/areas. The BroadVibra vibration sensor control and analysis software at the wireless gateway is based on Node-RED, which is a flow-based programming tool. The software interface is intuitive and can be modified from the backend by the users.

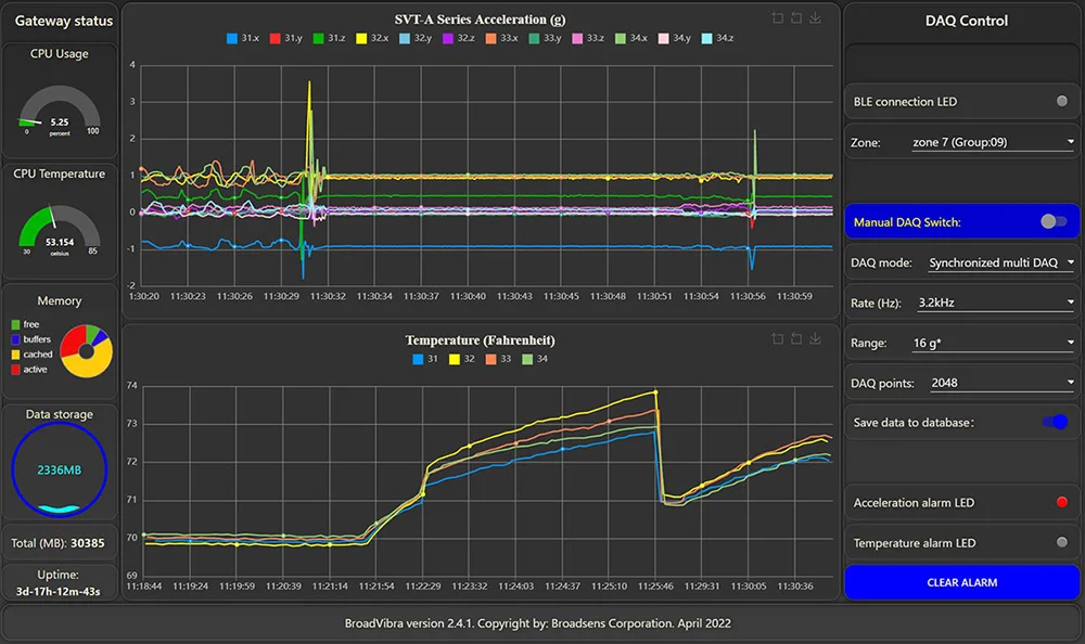
Live vibration data view
Live vibration data can be observed in real-time, which is an important feature of Broadsens's advanced vibration monitoring system. Even better, Broadsens's wireless vibration system allows the wireless vibration sensors to take unlimited data in real-time, batch, multi-DAQ and live FFT modes.
Multiple wireless vibration sensors can take data in parallel. They can be synchronized to take acceleration/vibration data (start data acquisition at the same time). There could be up to 6 sensors to take data at the same time.
The wireless gateway allows user to select multiple data acquisition modes for SVT-A series sensors such as real-time, batch mode, single DAQ, multi DAQ, single FFT, live FFT and trigger. All data acquisition modes can be synchronized.
Live data view
Edge computing
Easy setup
Secure data
Edge Computing Ability For Vibration Analysis
Vibration analysis can be performed by Broadsens's vibration analysis software BroadVibra automatically. Vibration analysis functions include FFT analysis, advanced filtering (high pass, low pass and band pass filers), time domain analysis including Crest factors, Kurtosis, RMS, true peak, peak-peak, skews, STD (standard deviations) etc.
Vibration FFT analysis allows users to analyze from DC up to 10kHz. The adjustable FFT analysis points include 2,048, 4,096, 8,192 and 16,384. Advanced filters can be applied before the FFT analysis with adjustable frequency bands. The FFT result and time domain waveform can be exported in CSV format. FFT analysis and time domain data can be sent to clouds/server via MQTT protocol in real time, or by demands.
Live FFT analysis can be performed in the BroadVibra vibration analysis software to show the time domain signal and frequency signal in real time.

Vibration FFT analysis
Broadsens wireless gateway and wireless vibration and temperature sensors are pre-configured from the factory, so that they are ready to use in the field immediately. An ultra-low power wireless vibration and temperature monitoring system can be set up and running in several minutes. The wireless vibration sensors data acquisition parameters can be adjusted with the BroadVibra software, including sensor group allocation, sensor description, sampling rate, acceleration range, data acquisition mode, sample points, trigger threshold in trigger mode, etc.
Broadsens wireless gateway uses secure wireless protocol to communicate with ultra-low power wireless vibration sensors. BroadVibra software is pre-installed in the gateway, and can be upgraded with 1-click upload. The gateway supports Over-The-Air (OTA) firmware update, which makes the system future-proof. The gateway has integrated time-series database InfluxDB for history data storage, data review and export. InfluxDB is a time series database designed to store large time series data. This is ideal for the real-time vibration monitoring SVT-V series sensors.
Data acquired from the gateway can be transferred in real time to the clients' clouds/server via MQTT protocol. Data are also saved in the database of the gateway for redundancy backup. Each gateway can be assigned a unique name, and thousands of gateways, tens of thousands of wireless vibration & temperature sensors can be deployed quickly.
Group Monitoring of Multiple Machines
Broadsens low power wireless sensors can be divided into multiple groups. Each group can monitor one machine or equipment for conditional based monitoring. Broadsens wireless gateway can control up to 10 groups of SVT-A series sensors, 10 groups of SVT-V series sensors, and 10 group of wireless temperature sensors.

Wireless gateway specifications
| Models | GU200S (End of Life) | GU300 | GU300S |
|---|---|---|---|
| Processor | 1.5GHz quad-core 64-bit ARM CPU | ||
| Memory | 2GB, 4GB or 8GB | ||
| Data storage | 32 GB or 64 GB | 64GB, 128GB or 256GB | |
| Communication with sensor | 2.4GHz low power secure wireless, extended range, up to 20dBm | ||
| Network interface | Fast Ethernet, dual-band 802.11ac wireless | ||
| Sensor support | Up to 250 (60 SVT-A, 30 SVT-V, 60 SAG, and 100 SVT-T series sensors) | ||
| Operating system | Linux Debian 64bit | ||
| Software interface | BroadVibra software based on Node-RED | ||
| Communication protocol | MQTT, TCP/IP | MQTT, TCP/IP, UDP, Modbus TCP & RTU, OPC UA | |
| Vibration analysis | Velocity, displacement, RMS, True peak, Peak-peak, STD, Crest factor, Kurtosis, trend analysis, FFT analysis, advanced filtering | ||
| Database | InfluxDB for easy data review and export | ||
| Power supply | 9-18v DC | ||
| Power consumption | <15w | ||
| Size | 141x127x31mm (5.55x5x1.22 inch) | 141x121x31mm (5.5x4.7x1.2 inch) | 141x125x28mm (5.5x4.9x1.1 inch) |
| Weight | 555 g (1.22 lb.) | 490 g (1.08 lb.) | 460g (1.02 lb.) |
| wireless certification | FCC, IC, CE(EU), TELEC, KCC, NCC, WPC, RCM | ||
| Working environment | -30 - 60 Celsius (-22 - 140 Fahrenheit), 10%~90%RH | ||
| GPIO | No | Yes | Yes |
| Cellular network | No | No | Yes |
| GPS | No | No | Yes (optional) |
| Additional features | Edge computing, real time clock, OTA upgrade, USB | Edge computing, real time clock, OTA upgrade, USB, RS485 RTU, 2nd power connector | Edge computing, real time clock, OTA upgrade, USB, RS485 RTU, 2nd power connector |